MLX/Ollama Benchmarking Suite - Open Source and Free

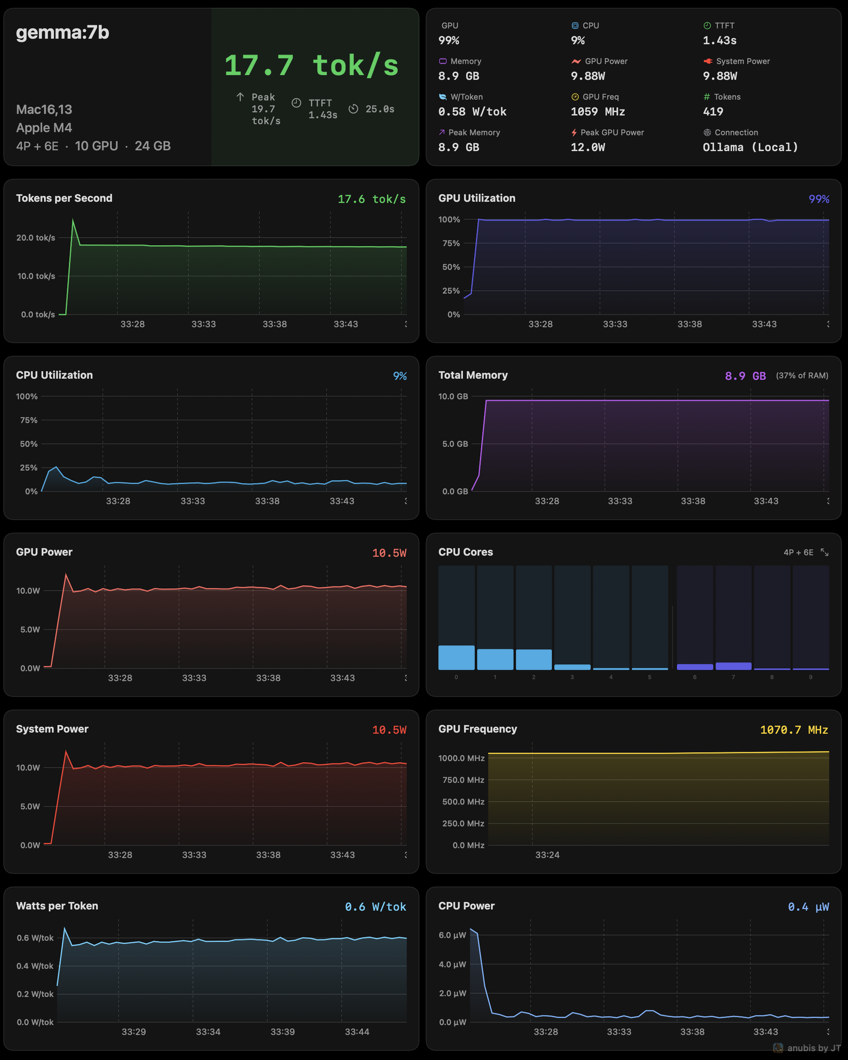
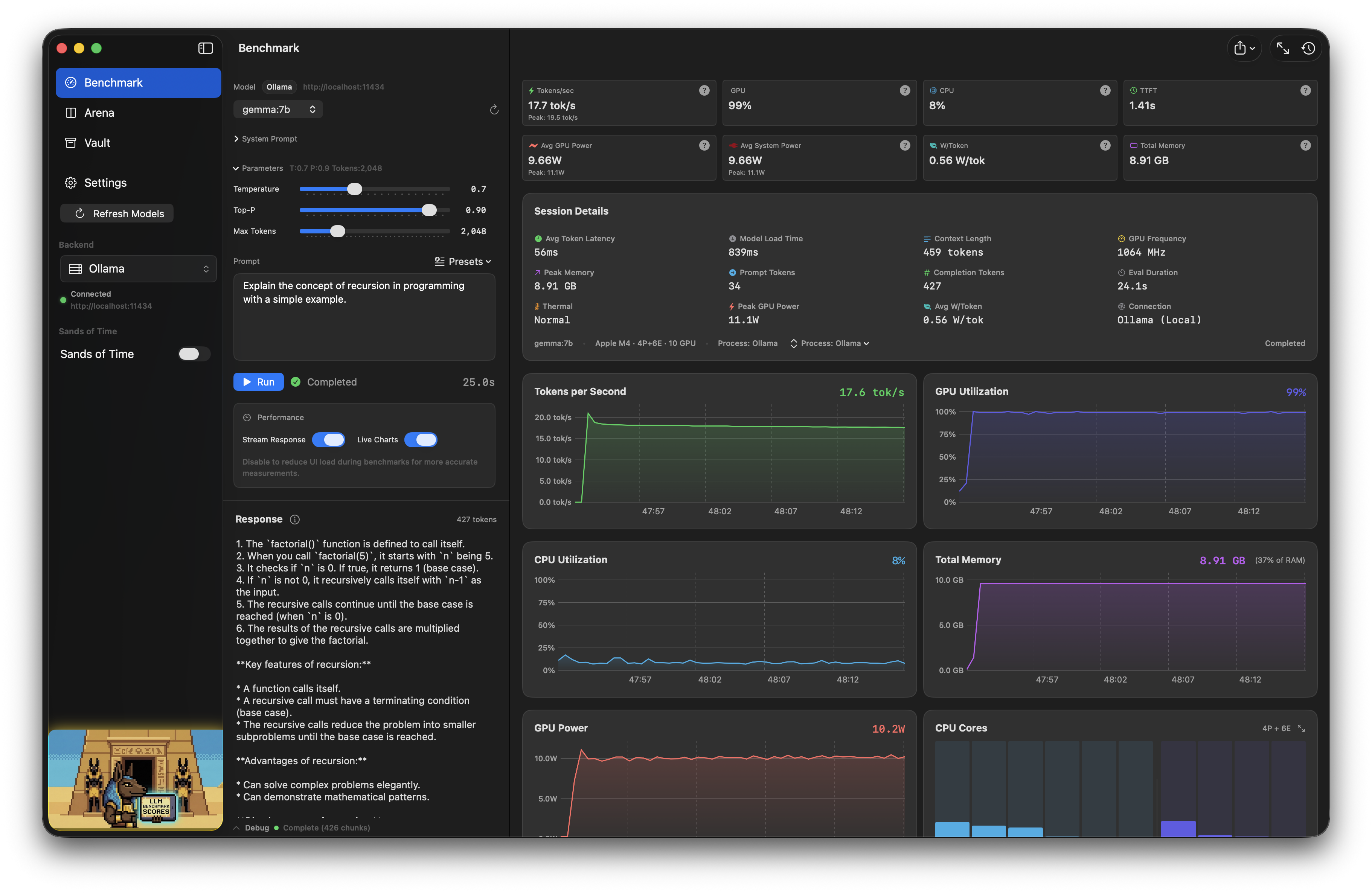
Hi all, I spent the last few months developing an MLX/Ollama local AI Benchmarking suite for Apple Silicon, written in pure Swift and signed with an Apple Developer Certificate, open source, GPL, and free. I would love some feedback to continue development. It is the only benchmarking suite I know of that supports live power metrics and MLX natively, as well as quick exports for benchmark results, and an arena mode, Model A vs B with history. I really want this project to succeed, and have widespread use, so getting 75 stars on the github repo makes it eligible for Homebrew/Cask distribution.

Github Repo

MLX/Ollama Benchmarking Suite - Open Source and Free
 
 
Q